VMP V1.5.0 includes several new features including 7-color multi-batch adjustment, cabinet topology duplication, SPDIF audio output, peripheral maintenance, and checking for new updates. Additionally, this version optimizes monitoring, calibration coefficient management, cabinet maintenance, ST 2110, and project/screen group management, along with other enhancements and bug fixes.
Please visit V1.5.0 Compatibility Matrix to access more compatibility info about VMP V1.5.0 new features and hardware.
Please visit VMP Software Downloads → Software Page to access the new software version.
To ensure compatibility with VMP V1.5.0, please upgrade the controllers' firmware to version V1.5.0 as well. You can download the official firmware from the link provided below.
Note:
Receiving cards supported: A10s Pro and its derivative cards, CA50E, XA50 Pro, A8s Pro and its derivative cards, A8s and its derivative cards, A8s-N, A7s Plus, A5s Plus, B6s
The discontinued models (e.g., A4s, A5s, A5s Plus-N) are not supported in V1.4.0 and above. However, a custom version is available for these models. For access, please contact your FAE.

VMP version 1.5.0's new monitor function supports full system health monitoring, which has three statuses:
Green - the device is running normally,
Yellow - the device is operating with potential risks.
Red - the device is experiencing errors.
After entering the monitoring interface through the function tabs, you can view the status of devices in the whole structure from the controller to the receiving card on the screen, which includes multiple types of devices.

On the alarm interface, you can view all alarm details. The filter function at the top helps users efficiently identify and troubleshoot device issues. At the same time, this interface also provides possible causes and corresponding solutions, in order to help users better solve the problems.
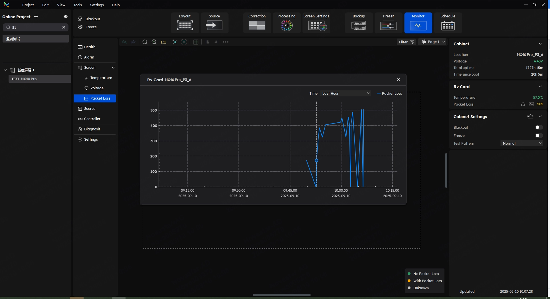
In version V1.5.0, we have introduced a wider variety of LED display parameter monitoring items to help you better monitor screen conditions.















Users can navigate to the Source interface within the monitor function to monitor all input sources.
As shown in the figure above, all input sources connected to the controller will be displayed in real time on this interface.

Diagnostics:
After entering the monitor interface, click Diagnostics on the left side to enter the diagnosis interface.
Users can configure diagnostic tasks, including device diagnostics and monitoring parameters. Diagnostic reports can be previewed or exported.
Besides, users can set the diagnostics plan on the schedule interface to realize the periodic automatic diagnostics.
Origin Data:
After the project configuration is completed, the user can collect the origin data. When something goes wrong, the user can compare the origin data for troubleshooting.

On the monitor interface, click Settings in the left part to find the settings of Monitor and Notification Strategy.
VMP version 1.5.0 supports temperature-based brightness adjustment strategies and screen status notifications.

In some scenarios, individual pixels on an LED module may become damaged.

To address this issue, the pixel detect function can smartly detect damaged LED pixels on the LED display and provide an alert.
Click on the Tool in the menu bar and select Coefficient Management from the drop-down menu to access the Calibration Coefficient Management interface.
Before version 1.5.0, anyone could manage the calibration coefficient in the module flash through the VMP.
This will potentially affect the information security of users. Therefore, in version 1.5.0, we have limited the ability to manage the module flash.
In version 1.5.0, the calibration coefficient can be saved to the module flash only if the user has a license(To obtain a license, please contact the FAE).
We hope that this update will help user has better information security.
Based on this update, if your module has the module flash, the VMP version 1.5.0 will read back the coefficient from the module flash by default, to ensure the coefficient accuracy.
Certainly, if your screen does not have module flash, the coefficient readback operation will be performed in the user area of the receiving card.
Before version 1.5.0, the multi-batch adjustment coefficient was combined with the calibration coefficient in the RV card user area.
In other words, every time the user completes multi-batch adjustment, the calibration coefficient in the RV card will be changed, which also poses a risk about the user's original information security.
VMP 1.5.0 introduces isolated multi-batch adjustment coefficients for A10s Pro/CA50E/XA50 Pro. This architectural change ensures that any user modifications to multi-batch settings remain independent of the factory-calibrated coefficients.
Before version 1.5.0, VMP always has the readback function of all calibration types by default, even if the user did not have some types. It means the user might unconsciously read back empty file.
In version 1.5.0, VMP will automatically detect the types of calibration coefficients users have and only enable the readback function for the calibration types available.

In addition, version 1.5.0 also supports batch uploading of calibration coefficients to assist users in dealing with some special scenarios.
After the user completes the batch upload of calibration coefficients, the software will automatically match the calibration coefficient IDs with the cabinet IDs. When a match cannot be made, the user also has the option to manually match the cabinets with the calibration coefficients.



Click on the "Tool" in the menu bar of the VMP to enter the maintenance interface. Select "Cabinet", and the user can then switch between the cabinet topology view and the list view in the upper right corner.
Above the cabinet list or topology view, you can find the option to restore modifiable RV card parameters to factory settings with a single click.
The reset scope of RV card includes Gamma, Cabinet Parameters, and Thermal Compensation Coefficient.

The customization functions of ST 2110 are incorporated into the 1.5.0 version. Now the user can edit the OPT address, FEC settings, NMOS settings, and so on.
At the same time, VMP also introduces a unicast registration mode to meet application needs in complex network environments.

Enter the Screen Settings interface, navigate to the Output section within the function area, and users will find the Audio settings.

Drag to select the cabinet layout you wish to copy, then right-click and choose 'Copy' from the dropdown menu or use the shortcut 'Ctrl+C.'
Use the shortcut "Ctrl+V" at any desired location to paste the copied cabinet layout. Right-click on the first cabinet under each Ethernet port in the copied layout to set the Ethernet port number, thereby finalizing the layout copy operation.

In version 1.5.0, in addition to the basic screen control available in previous versions, users can now view the basic information of screens, controllers, and cabinets through the screen group management interface and perform preset switching operations.

Version 1.5.0 supports 7-color brightness adjustment in multi-batch.
Click on "Correction" in the function tabs, and select "Modules" at the top of the function area to enter the multi-batch adjustment interface.
Within the "Adjustment" area, the user can perform adjustments for seven colors, including white, red, green, blue, cyan, magenta, and yellow.
By optimizing the coupling between multi-batch coefficients, it improves adjustment efficiency and reduces trial-and-error time.

The Coordinates Ruler is the option to show or hide the coordinates ruler.
With this new function, users can view the cabinets' positioning and overall dimensions, as well as the position and scale relationships between the cabinets and canvas.
We consistently enhance and refine the content of our Wiki articles.
If you find any mistakes or errors, please contact us.
Your continuous feedback and support will help us further improve our products and content.